Azure Marketplace
We’re proud to offer a BETA version of the DeepSurface Risk Analyzer in the Azure Marketplace! With this new Bring Your Own License (BYOL) offering, both new and existing customers can deploy DeepSurface Risk Analyzer in their cloud environment with just a few mouse clicks in the morning and have prioritized results by the afternoon.
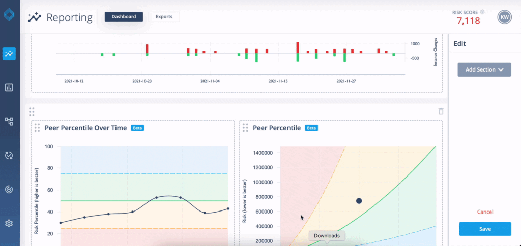
Reporting Dashboard
Our Reporting Dashboard has been completely rebuilt from scratch to allow for customization via widgets. We crafted a default dashboard that we think covers most use cases. As we roll out widgets in the future, we want you to be able to decide what’s important to you. We realize different roles have different concepts of importance, so we’ve made the dashboard customizable at the user level.
Image: A simple UI allows you to create containers for widgets.
Image: Select and customize widgets based on the information you’d most like to see.
Image: Customize your dashboard for at-a-glance access to the most important information to you!
One widget we’d like to focus on is the Risk Over Time display:
Image: We updated all of our widgets, but Risk Over Time got a big update.
We separated the content to try to make it easier to read. The dark line shows your Risk by default over the last 60 days. You should see this trending down over time as you remediate vulnerabilities, but spikes can and will happen when new vulnerabilities are released or new hosts are added to your model.
The red and green bars show when new vulnerabilities were discovered in your environment and when vulnerabilities were remediated or otherwise “cleared out” of your model. Typically, you’ll see your Risk Over Time drop when vulnerabilities are mitigated.
You can click on the dots in the Risk Over Time display to view a summary of what happened between events in the time series:
Image: Hosts were added, new instances of vulnerabilities were discovered, but mitigation of some critical vulnerabilities resulted in a net reduction of overall Risk.
More Data in Reports
We’re always game to add more data to any of our reports. If you’re not seeing what you want, just ask us! If you can’t find it in a report, you can always query our API for data available across multiple reports.
In 2.7, we’ve added a new tab to the Vulnerability Instances XLSX report that includes more details about hosts, patches and vulnerabilities with the intent on making this report more actionable in remediation. The Summary page remains the same: a summary of the overall risk of a host and a count of vulnerabilities. The Details page lists every patch available for a given host and the amount of risk tied to each patch.
Image: An example from the new Details page, showing patches ordered by Risk Reduction. Identify and prioritize the patches that mitigate the most risk in your environment.
Increased Hostname Tagging Flexibility
With Hostname Tagging, you can group your hosts into any number of arbitrary clusters. Previously, Hostname Tagging was limited to a simple wildcard or IP range. With our 2.7 release, we’ve greatly expanded the flexibility of tag definitions. We now allow for multiple wildcards, lists of specific hosts as well as network range specifications. Also, now you use these filters for inclusion or exclusion, making it even easier to fine-tune your groups.
Image: For this example, our Los Angeles tag comprises hosts outside of a specific IP range that match a handful of hostname wildcards. This group will update automatically when new IPs join the allowed range or new hostnames take on the naming convention!
Backend Updates, Performance Optimizations and More
As always, we are committed to making the DeepSurface Risk Analyzer the best it can be. To that end we’ve been optimizing performance of our Appliance UI and Backend.







